After a couple months, H2OSupport’s first prototype has ultimately been finalized. The device’s main features are to collect interesting water quality readings (at home or on the field), evaluate them both individually and as a whole as well as display and save the data online. The project also implements handy online alerts that notify theContinue reading “Final Look – 28/08/2021”
Schematics – 21/08/2021
Having finally completed the building and soldering process, here’s a fairly detailed view of the schematics, made with Fritzing [1]: Throughout the posts, all parts have been covered in detail except for the toggle switch and different colored LEDs. The toggle switch comes in very handy, as it allows the user to take readings withoutContinue reading “Schematics – 21/08/2021”
Initial Idea – 18/05/2021
H2OSupport will be a tool that any environmentally conscious person can utilize to determine the quality of a body or source of water. The device will feature many sensors, which will be operated by an Arduino microcontroller. These sensors will collect environmental data that will be transmitted by Wi-Fi or Bluetooth to a separate application.Continue reading “Initial Idea – 18/05/2021”
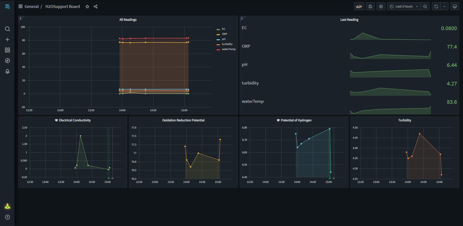
Soracom Harvest and Lagoon – 26/08/2021
A massive part of the project is organizing all of the collected readings and visualizing it. That is what Soracom Harvest and Lagoon are perfect for. Since the chosen SIM for H2OSupport is provided by Soracom, it is very easy to connect and setup these two pieces of software. Soracom Harvest is a platform whichContinue reading “Soracom Harvest and Lagoon – 26/08/2021”
U-blox and the Cat-M1 Network – 22/08/2021
H2OSupport can read and collect data very efficiently, the modern analog sensors get more and more precise every year and the digital sensors can do the quasi totality of the work. But what about H2OSupport’s ability to connect to a certain network and transfer all of the data? The MKR1500 has an on-board U-blox module,Continue reading “U-blox and the Cat-M1 Network – 22/08/2021”
Making Small Amends – 19/07/2021
Firstly, the battery that was intended to be used for H2OSupport fits in the plastic box, but leaves few space for the rest of the components. I’ve decided to go with a obvious second solution, a classic 9V battery. This will provide enough voltage for all the sensors as well as last a pretty longContinue reading “Making Small Amends – 19/07/2021”
Device Assembled – 26/06/2021
I finished assembling the first prototype. All that’s left to do is hook up the MKR1500 microcontroller and continue working with the code. I’m still waiting on a fix for the Arduino board. In the meantime, I’ve tested to see if the box is really waterproof, so far no water has gotten into the interior.Continue reading “Device Assembled – 26/06/2021”
More Updates and Started Building – 22/06/2021
Concerning the SIM problem, I couldn’t obtain a NB-IoT (Cat-M2) SIM card, so I’ll just be using the LTE-M (Cat-M1) network for this project. The Cat-M1 network is probably the better choice anyways, because it’s used more frequently, the land coverage is larger and the connection is probably better since everyone relies on it. SoContinue reading “More Updates and Started Building – 22/06/2021”
New SIM Plan and Other Updates – 14/06/2021
I’ve just discovered that the SIMs from Soracom don’t support NB-IoT yet, so they can’t connect to the narrowband network. They redirected me to Rogers, saying they are the only Canadian IoT provider that has NB-IoT (Cat-M2) coverage. I’m currently trying to obtain an NB-IoT SIM card from them. If Rogers can’t provide a SIMContinue reading “New SIM Plan and Other Updates – 14/06/2021”
[TESTS] ORP Sensor Understood – 09/06/2021
I kept this sensor for last, as I think ORP is the most complicated concept to grasp. In a few words, the meter measures the potential for oxidation in a solution in millivolts. In general, when pH is low, ORP is high, and when pH is high, ORP is low. Here is the setup: ThisContinue reading “[TESTS] ORP Sensor Understood – 09/06/2021”
[TESTS] EC Sensor Calibration – 08/06/2021
The other sensor needing a calibration is the EC meter. It’s the same exact method as for the pH sensor. Here is the setup: Once again, just like with the pH sensor, DFRobot has coded some sample scripts [1] to calibrate the EC meter, but they are designed for AVR boards, so we can’t useContinue reading “[TESTS] EC Sensor Calibration – 08/06/2021”
